
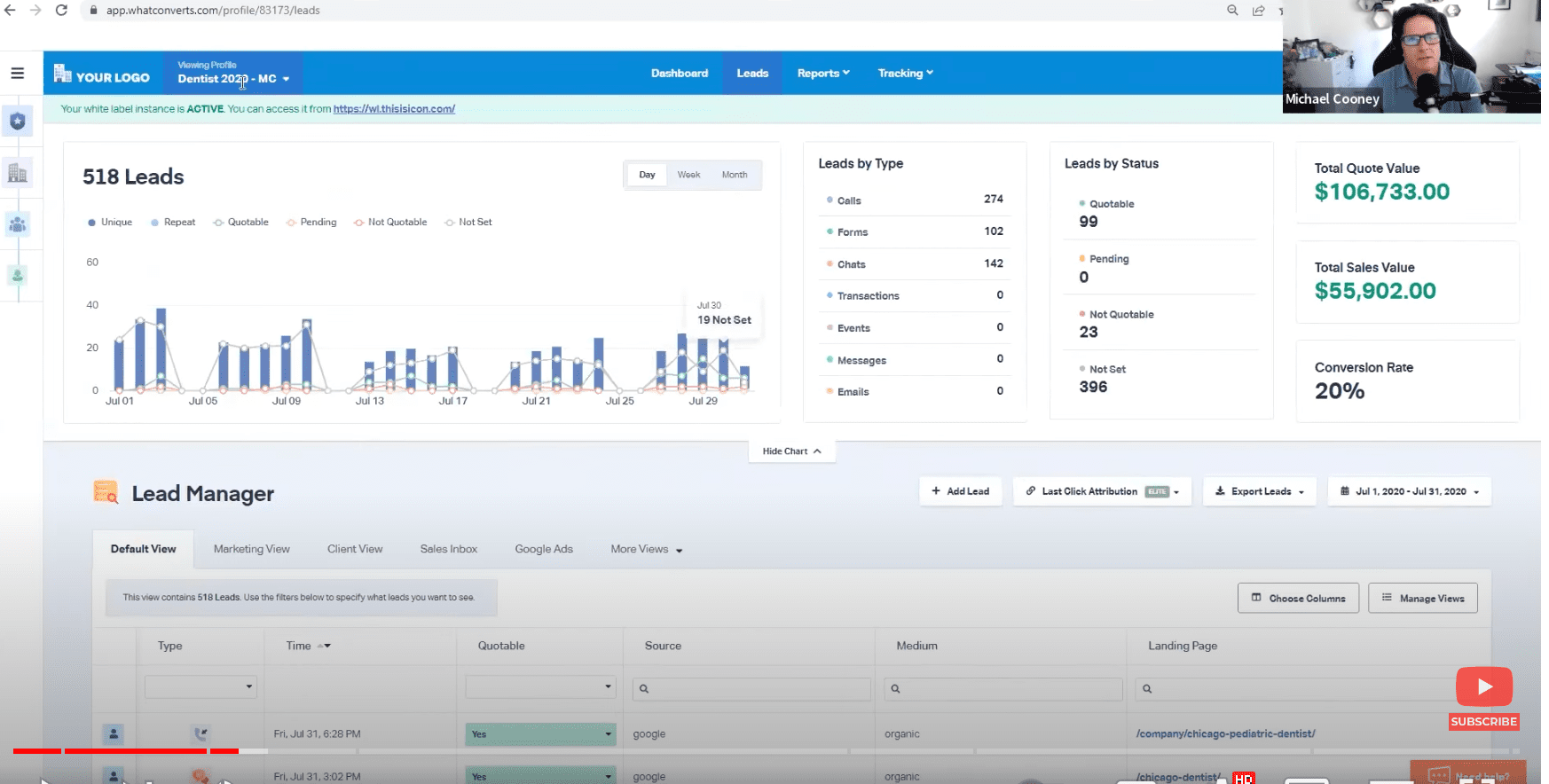
WhatConverts offers the perfect call-tracking system for agencies and small businesses. Cloud-based, fast, and easy to set up, WhatConverts promises comprehensive tracking of calls, web forms, and e-commerce transactions. It enables precise lead attribution by showing exactly what marketing efforts generate calls, leads, and sales, thereby offering clear insights into ROI. Additionally, WhatConverts features robust reporting tools that allow users to create detailed analyses and reports to further optimize their marketing strategies.
1. WhatConverts: Overview
Expert Score: 61 out of 79
Short Description: WhatConverts is a straightforward, effective call-tracking platform with a user-friendly design and detailed features for various industries alongside a broad range of integrations. Its transparent pricing includes multiple packages fitting different budgets. The support team, including a hands-on co-founder, actively explains product functionalities, a rarity. However, it lacks some data management features and, despite being positioned as an all-in-one solution, offers fewer services than expected.
Customer Experience and Ratings: WhatConverts boasts stellar ratings: a perfect 5.0 based on 51 reviews on Capterra and a 4.9 from 103 reviews on G2. Users commend the platform for its exceptional customer service and seamless integrations with lead generation and distribution functionalities, as well as its intuitive tracking dashboard. However, they also note a steep learning curve which may require some acclimation.
Pricing: WhatConverts provides four distinct plans—Call Tracking, Plus, Pro, and Elite—priced at $30, $60, $100, and $160 respectively, making it one of the most affordable options among top call tracking solutions. Each plan includes a varying range of features, with the ability to track up to 148 call leads before additional fees apply. While even the basic Call Tracking plan encompasses all essential call-tracking features, it offers limited reporting functionality.
| Top call tracking solution | WhatConverts | CallRail | Phonexa |
| Inbound Call (per minute) | $0.05 | $0.05 | $0.035-0.05 |
| Outbound Call (per minute) | $0.05 | $0.05 | $0.02-$0.05 |
| Phone Number (per line) | $2.50 | $3.00 | $1.50 |
| Voicemail (per minute) | $0.002 | $0.003 | $0.001 |
| Min price (per month) | $30.00 | $45.00 | $100.00 |
2. WhatConverts: Features and Integrations
When compared to other call-tracking providers, WhatConverts has the strength and potential to compete with some of the best models in the industry, such as CallRail, Phonexa, and CallTrackingMetrics. It might not be a top contender yet, but it’s definitely worth considering as an element of your business strategy.
3. WhatConverts: Comparison to the Call Tracking Market Leaders
WhatConverts enables customer segmentation based on preferences, offering deeper insights into what drives their engagement. The table below outlines both basic and advanced features, detailing how each call-tracking function is implemented by Phonexa and its two main competitors.
| features | | | | |||||
|---|---|---|---|---|---|---|---|---|
| OFFLINE CALL TRACKING | ||||||||
| Precise analysis of ad campaign effectiveness to enhance conversion rates, refine ad design and content marketing strategies | ||||||||
| Score | 3 out of 3 | 3 out of 3 | 3 out of 3 | |||||
| ONLINE CALL TRACKING | ||||||||
| Essential feature for call-tracking platforms to tracks and analyzes online calls | ||||||||
| Score | 3 out of 3 | 3 out of 3 | 3 out of 3 | |||||
| DYNAMIC NUMBER INSERTION | ||||||||
| Changing how phone numbers are displayed on a website based on the visitor\’s source, allowing precise call distribution and marketing strategy analisys | ||||||||
| Score | 3 out of 3 | 3 out of 3 | 3 out of 3 | |||||
| KEYWORD-LEVEL ATTRIBUTION | ||||||||
| Defining which phone calls are driven by which keywords used in digital marketing | ||||||||
| Score | 3 out of 3 | 3 out of 3 | 3 out of 3 | |||||
| MULTI-TOUCH ATTRIBUTION MODELING | ||||||||
| Complex call tracking and analysis instrument for evaluation of multiple marketing touchpoints on different channels | ||||||||
| Score | 3 out of 3 | 3 out of 3 | 3 out of 3 | |||||
| REPORTING & ANALYTICS | ||||||||
| OUT-OF-THE-BOX REPORTING | ||||||||
| Ready-to-use reporting templates and analytics features | ||||||||
| Score | 3 out of 3 | 3 out of 3 | 3 out of 3 | |||||
| EMAIL SUMMARY REPORTS | ||||||||
| Scheduled automated email reports detailing campaign performance and call tracking statistics | YouTube demonstration | |||||||
| Score | 3 out of 3 | 3 out of 3 | 3 out of 3 | |||||
| CUSTOM REPORTING ENGINE | ||||||||
| Creation of personalized reports based on specific call-tracking metrics | ||||||||
| Score | 3 out of 3 | 3 out of 3 | 3 out of 3 | |||||
| MULTI-TOUCH CPL REPORTING | – | – | ||||||
| Built-in functionality to calculate cost per lead and analyze ad spending across different platforms | You can use the CPL metric here with only one caveat: there is no separate tab for it. | |||||||
| Score | 0 out of 3 | 3 out of 3 | 3 out of 3 | |||||
| CALL SCORE | – | |||||||
| Automatic and manual evaluation of call quality and lead scoring | extra point for Form scoring | |||||||
| Score | 0 out of 3 | 4 out of 3 | 3 out of 3 | |||||
| USABILITY OF RECORDS | ||||||||
| Intuitive navigation of records, clear visualization of metrics, and efficient retrieval of call-tracking reports | The developers have not updated the design for a long time. | Graphical representation of information is unimpressive, but it\’s normal for tech-savvy customers who use the API. | ||||||
| Score | 5 out of 5 | 4 out of 5 | 2 out of 5 | |||||
| BASIC FEATURES | ||||||||
| CALL RECORDING | ||||||||
| Recording calls allows capturing and reviewing customer interactions for quality control, training, and sales strategies performance evaluation | ||||||||
| Score | 3 out of 3 | 3 out of 3 | 3 out of 3 | |||||
| CALL TRANSCRIPTION | ||||||||
| Conversion of calls into written data using speech-recognition software for reviewing them without listening and extracting insights | ||||||||
| Score | 3 out of 3 | 3 out of 3 | 3 out of 3 | |||||
| CALL FORWARDING | ||||||||
| An essential call flow management feature, call forwarding automatically routs incoming calls to other phone numbers based on predefined rules | ||||||||
| Score | 3 out of 3 | 3 out of 3 | 3 out of 3 | |||||
| EMAIL NOTIFICATIONS | ||||||||
| Instant updates on call activity for timely responses and creating notifications for customers and partners | ||||||||
| Score | 3 out of 3 | 3 out of 3 | 3 out of 3 | |||||
| STANDARD CALL FLOW BUILDER | ||||||||
| The call tracking software interface for creating and customizing the journey of incoming falls | Intuitive interface that needs a little visual improvement | Functional and flexible call builder. Visually, there\’s room for improvement. | ||||||
| Score | 5 out of 5 | 4 out of 5 | 4 out of 5 | |||||
| CUSTOM AGENT SETUP | \xa0 | |||||||
| Assignment and customization of user roles and permissions within the call tracking system | YouTube video explaining managing accounts and users | There are several levels of advanced access for each user | ||||||
| Score | 3 out of 3 | 3 out of 3 | 3 out of 3 | |||||
| ADVANCED FEATURES | ||||||||
| AUTO LEAD TAGGING | – | – | ||||||
| Automatic assigning of tags to calls based on various factors for the easy categorization of tracked calls | Doesn\’t include tagging summary | |||||||
| Score | 0 out of 3 | 3 out of 3 | 2 out of 3 | |||||
| MOBILE APP | – | |||||||
| Provides flexibility of monitoring and managing campaigns on-the-go | Simple application with no advanced features. | |||||||
| Score | 0 out of 5 | 3 out of 5 | 5 out of 5 | |||||
| ADVANCED CALL FLOW STEPS | ||||||||
| Complex routing and handling of calls based on customizable rules and criteria | Callers can be routed to a business location closest to them. | Phonexa develops customized call flow features based on the customers requests. | ||||||
| Score | 3 out of 3 | 3 out of 3 | 3 out of 3 | |||||
| INTEGRATIONS | ||||||||
| Ability to connect call tracking systems with other tools and platforms, such as CRMs | Integrations with 82 brands | CallRail includes integrations with 60 brands | Phonexa lists 23 integrations. Also, the platform features many integrated marketing automation and user behavior tools. | |||||
| Score | 5 out of 5 | 4 out of 5 | 3 out of 5 | |||||
| ARTIFICIAL INTELLIGENCE | ||||||||
| AI in call tracking is used for various purposes such as analyzing conversations and automating call routing | Doesn\’t include features with AI but offers integrations with AI tools. | The AI in CallRail is powerful, but not the best in the category. | Phonexa provides some AI features, such as voice recognition. | |||||
| Score | 1 out of 5 | 4 out of 5 | 2 out of 5 | |||||
| WHITE LABEL | ||||||||
| Customization of software interface to include branding elements for enhanced reputation and user experience | ||||||||
| Score | 3 out of 3 | 3 out of 3 | 3 out of 3 | |||||
| FREE VERSION OR TRIAL PERIOD | A free 14-day trial | A free 14-day trial | There is no free trial version | |||||
| TOTAL SCORE | 61 out of 79 | 74 out of 79 | 69 out of 79 | |||||
| % | 77,22% | 93,67% | 87,34% | |||||
4. WhatConverts.com: Pros and Cons
Pros
Cons